Profit and Loss graph - why are some months negative and others positive? (edited)
Hi, can you explain why some of month's expenses shows negative numbers while others shows positive graph?
Best Answers
-
Hello @TK_25,
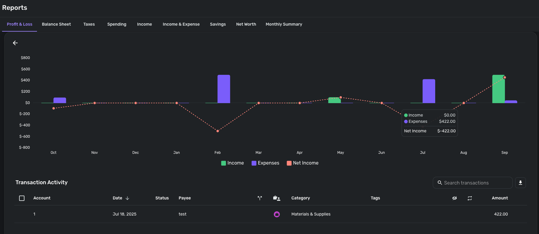
Thanks for reaching out! For the Profit & Loss report graph, green indicates Income while purple indicates Expenses. The reason one of the bars on the bar graph may be negative/positive is going to depend on the associated transactions. If you click on one of the bars, you should see the transactions being accounted for in the Transaction Activity below. An Expense bar showing up as negative in the graph would generally indicate that the associated transactions would have positive amounts.
I hope this information helps!
-Coach Jon
-Coach Jon
0 -
Hello @TK_25,
I apologize for the confusion. If you select one of your negative Expense bars in the graph, a list of the associated transactions will show in the Transaction Activity section below. Within those transactions, you should see positive amounts, even though they are meant to be Expenses. This would cause the bar to show up as negative, as you are seeing. I have also attached a screenshot below showing an example for better clarity.
I hope this makes more sense!
-Coach Jon
-Coach Jon
0 -
I realized that I categorized one of income as expense. Thank you.
1
Answers
-
Hi Jon, Thank you for comment. I still don't understand. I think expenses are always negative. Can you explain little bit more? You said "when Expense bar showing up as negative in the graph would generally indicate that the associated transactions would have positive amounts." However, I always have more income than expenses. So why there are only two months (March and April) showing the bars negative?
0



